Montaż i wstępna konfiguracja Zyxel NWA50AX
Trafiający do nas w kartonowym, ewidentnie proekologicznym pudełku punkt dostępowy Zyxel NWA50AX zawiera trzy ważne elementy w zestawie (poza samym Access Pointem), bo zasilacz 12V z przejściówką, ramkę montażową oraz zestaw kołków do ewentualnego montażu na ścianie.



Sam produkt pod kątem fizycznym niczym nie zaskakuje, ot bryła w formie kwadratu o wymiarach 140 x 140 x 37.5 z zaokrąglonymi rogami, która zwęża się ku podstawie. Jest przyjemna dla oka, utrzymana w kolorze białym i wyprodukowana przede wszystkim z plastiku, który posiada liczne dziurki dla wentylacji układów wewnątrz i dobrze, bo podczas pracy tworzywo sztuczne robi się wyczuwalnie ciepłe.
Czytaj też: Recenzja OM System M.Zuiko Digital ED 20mm F1.4 Pro. Pierwszy obiektyw pod nową marką




Najważniejsze elementy NWA50AX sprowadzają się do diody informacyjnej w prawym dolnym rogu urządzenia, ukrytego pod jedną z dziurek przycisku resetu do ustawień fabrycznych oraz sekcji portów (okrągły do zasilania, tradycyjny Ethernet i zaślepiony port dla konsoli). Poza tym punkt dostępowy posiada wsuwany na małe uchwyty opcjonalny zestaw montażowy.
W praktyce wystarczy tylko wpiąć NWA50AX za pośrednictwem skrętki ze złączami 8p8c do przełącznika z dostępem do Internetu i nawet nie trzeba zapewniać mu zasilania dołączonym przewodem, o ile Wasza konfiguracja Ethernet spełnia standard PoE i zapewnia 16 watów mocy. Warto podkreślić, że połączenie przewodowe sięga 1 Gb/s.


Po takim banalnym procesie zapewniacie sobie od razu dostęp do niezabezpieczonego WiFi, ale oczywiście to dopiero początek przygody z konfiguracją tego sprzętu, którego producent oficjalnie nazwał 802.11ax (WiFi 6) Dual-Radio PoE Access Point.
Najważniejsze cechy Zyxel NWA50AX i oprogramowanie
Pod kątem podstawowych możliwości tego punktu dostępowego możecie liczyć na:
- Spełnianie standardu IEEE 802.11 ax/ac/n/g/b/a, czyli Wi-Fi 6
- Obsługę technologii MU-MIMO
- Wykorzystywanie dwóch anten w konfiguracji 2×2 + 2×2 MIMO o 3 lub 4 dBI zależnie od częstotliwości
- Operowanie na 2,4 i 5 GHz częstotliwości do kolejno 575 i 1200 Mb/s
- Operowanie na 20-, 40- i 80-MHz szerokości pasma
Po stronie konfiguracji dostajecie z kolei poniższe ustawienia i możliwości (wypisałem najważniejsze i przede wszystkim dostępne bez dodatkowej opłaty subskrypcyjnej)
- Szyfrowanie do WPA3
- Możliwość filtrowania MAC
- Obsługę najważniejszych ustawień WLAN
- Wsparcie VLAN, IPv6, WMM, U-APSD
- Optymalizator połączeń Wi-Fi
- Możliwość konfiguracji zdalnej
- SSID, IGMP
Z kolei sfera oprogramowania obejmuje tak naprawdę trzy główne elementy, ale finalnie i tak większość z Was będzie zapewne korzystać ze strony nebula.zyxel.com, która bezwzględnie zapewnia najokazalszy wachlarz ustawień i funkcji. Poza tym możecie też pobrać aplikację na telefon i przeprowadzić prostą konfigurację, wpisując bezpośrednio adres punktu dostępowego np. w przeglądarce i logując się tradycyjnym loginem (admin) oraz hasłem (1234). Poniżej możecie obejrzeć różnice między poszczególnymi wyborami.
Czytaj też: Test Sony LinkBuds. W końcu ktoś zrobił słuchawki TWS dla mnie!





Jasno widać więc, że wymagające założenia konta, połączenia danego urządzenia poprzez MAC i numer seryjny oraz nawet udostępnienia swojej lokalizacji, ale osobiście nie miałem z tym problemu, bo wedle systemu, mieszkam sobie w samym środku nurtu rzeki… oddalonej o kilka kilometrów.




Panel główny aplikacji Nebula (wyszarzone lub oznaczone diamencikiem opcje wymagają dodatkowo płatnej subskrypcji) pozwala przede wszystkim ustawić podstawowe parametry sieci bezprzewodowej, ale posiada też funkcje Smart Steering, pozwalającą dostosować dokładniej zachowanie poszczególnych pasm częstotliwości, jak również harmonogram Dynamics Channel Switching. Nie zabrakło panelu podsumowań, który bezpośrednio wskazuje na zużycie danego węzła sieciowego i naszych klientów (dołączonych urządzeń) z dokładnymi informacjami na ich temat (również lokalizacją).

















Dodatkowo Nebula pozwala też ustawić administratorów, stawiać sieci VPN, przeglądać logi zmian w ustawieniach NWA50AX, kompletować listy ACL, czy generować plakietki do wydruku z myślą o potencjalnych klientach, którzy wpadają do firmy i chcemy oferować im dostęp do Wi-Fi. Chcę przez to powiedzieć, że ustawienia zapewnione przez producenta Zyxel są na tyle rozbudowane, że trudno kręcić na nie nosem nawet będąc stosunkowo wymagającym na poletku konfiguracyjnym nawet punktu dostępowego. Szkoda tylko, że wiele ciekawych funkcji jest ukryta za pay-wallem, wymagającym kupna Pro Pack, ale jak na prostą infrastrukturę sieciową, nawet w podstawowym wydaniu NWA50AX będzie świetnym wyborem. Zanim jednak wydamy ostateczny werdykt, sprawdźmy to, co najważniejsze, czyli samą łączność.
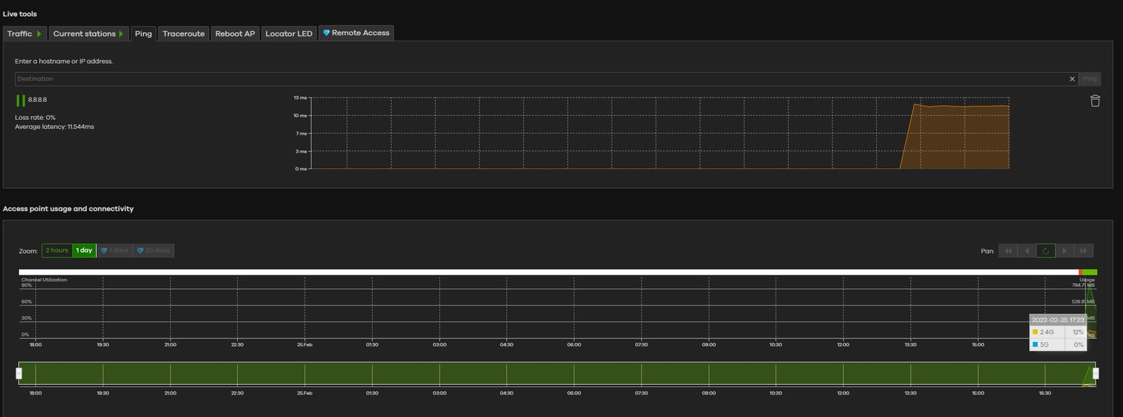
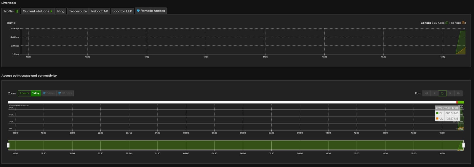
Pomiary i testy w praktyce
Należy też pamiętać, że NWA50AX ma nie tylko zapewniać wysokie prędkości i niskie opóźnienie charakterystyczne dla Wi-Fi 6 względem Wi-Fi 5. Ma też obsługiwać wiele połączonych urządzeń jednocześnie, dzięki technologu MU-MIMO i być bardziej odpornym na wpływ sieci 4G/5G. Jeśli idzie o zasięg tego Access Pointa, to wystawiłbym mu ocenę 7 na 10 przy utrzymaniu, że “dycha”, to przykład standardowego routera z sześcioma antenami zewnętrznymi, który radzi sobie z objęciem zasięgiem piętra i parteru domu rodzinnego z wyłącznie ścianami nośnymi o powierzchni łącznej około 160 metrów kwadratowych (piwnica+parter+piętro).

Czytaj też: Test Motorola Edge 30 Pro – najwydajniejszy smartfon na rynku!
NWA50AX w teście został umieszczony mniej więcej w centralnym punkcie na piętrze i obejmował zasięgiem całe piętro (w granicznych punktach zasięg sięgał tylko 1 “kreski”, co objawiało się znaczącym spadkiem wydajności (przykłady poniżej). W przypadku piętra problem nasilał się w skrajnych częściach pomieszczeń, gdzie urządzenie odbiorcze, a router dzieliły zarówno ściany nośne, jak i strop (dwa stropy były dla niego przeszkodą nie do przejścia). Jeśli idzie o przykłady wydajności (test z udziałem smartfona Samsung Galaxy A52s 5G), to prezentują się one następująco:



Dla ścisłości, moje domowe przyłącze sieciowe pozwala na 200 Mb/s pobierania i 20 Mb/s wysyłania, dlatego z oczywistych względów nie byłem w stanie sprawdzić pełni możliwości NWA50AX z wykorzystaniem jednego telefonu. Ze względu na to postanowiłem połączyć trzy smartfony z obsługą Wi-Fi 6 z tym punktem dostępowym i uzyskałem na wszystkich trzech dokładnie te same wyniki. To potwierdza skuteczność NWA50AX w obsłudze wielu urządzeń jednocześnie.
Test Zyxel NWA50AX – podsumowanie
Testując jeden Punkt Dostępu bez porównania do innych w podobnej cenie, trudno wskazać wszystkie zalety i wady Zyxel NWA50AX w stosunku do obecnej oferty na rynku. To jednak ewidentnie nowy sprzęt, wykonany dobrze i wbrew niektórym modelom konkurencji, zachowujący większą swobodę, dzięki obecności PoE oraz osobnego wtyku zasilającego. Jego wstępna konfiguracja jest banalna, a chcący “czegoś więcej”, a zwłaszcza rozbudowy NWA50AX o kolejne sprzęty Zyxela, aby lepiej zarządzać siecią w środowisku Nebula, zdecydowanie będą zadowoleni możliwościami, jakie NWA50AX oferuje w sferze software.
Jeśli idzie o sieciowe możliwości, to spełnia standard Wi-Fi na tradycyjnym podstawowym poziomie (routery zgodne z Wi-Fi 6 za 200-300 złotych oferują właśnie te poziomy), gwarantując do 1775 Mb/s transferu na obu pasmach jednocześnie. Z kolei zapewniany przez niego zasięg z pewnością będzie w stanie sprostać wymaganiom mniejszych powierzchni biurowych, czy mieszkalnych.
Dziękujemy firmie X-Kom za dostarczenie Galaxy A52s 5G do testu
